OGMIUS olarak ;
Danışanlarımıza En iyi Yeni Nesil Teknolojik Optimize ve Entegre Çalışan Sistem Yazılımları Sağlıyoruz.
Yeni Nesil Entegre Depo Yönetimi Sistemi
Depo Yönetimi Sistemi seçiminde, sadece stok tutma ya da sevkiyat aşamalarını değil, depo süreçlerinin tamamını kapsayan bir çözümün tercih edilmesi büyük önem taşır

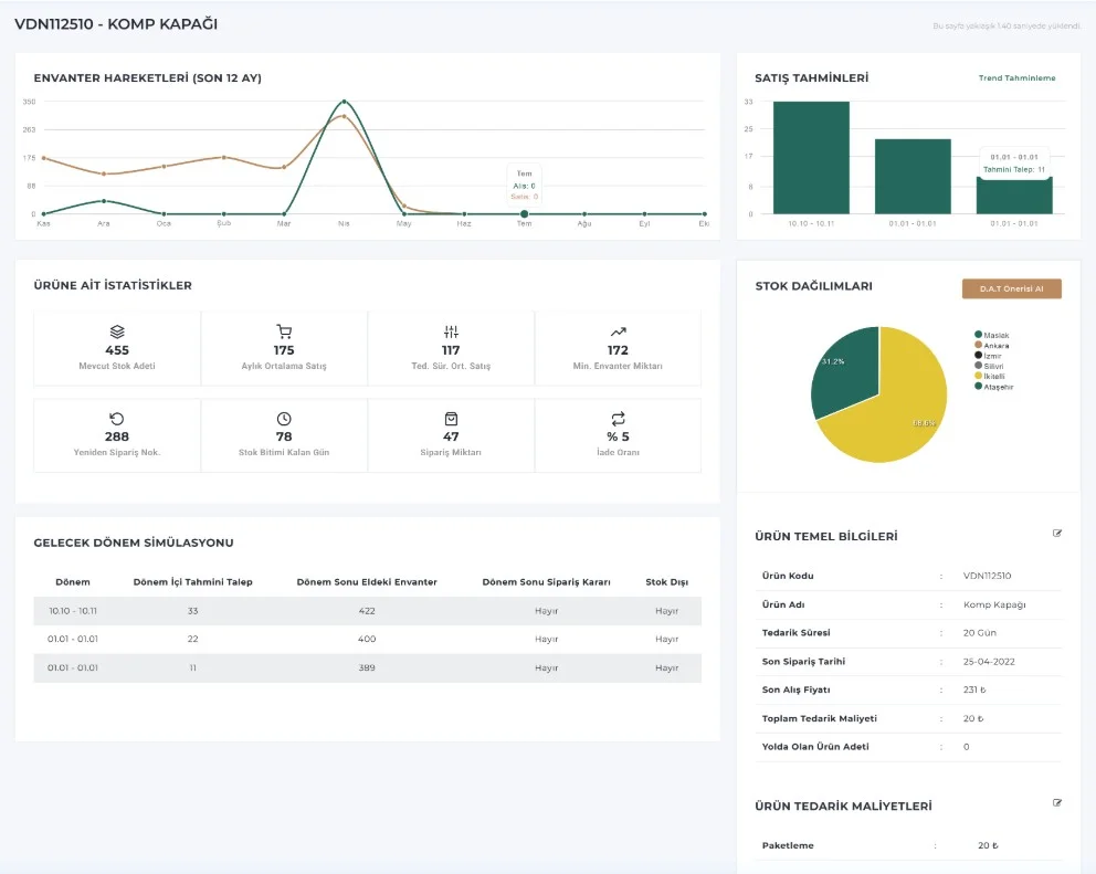
Stok Yönetimi ve Talep tahminleme Sistemi
Tüm envanter işlemlerinizi maksimum verimlilik ve uyumluluk içerisinde yönetmenizi amaçlayan bir sistemdir.

Araç Rotalama ve optimzayon Sistemi
Araç Rotalama , kurumunuza önemli iyileştirmeleri uygun maliyetle kazandırabilecek kullanıcı dostu çok amaçlı bir tasarruf aracıdır.
